
Il est désormais possible de consulter les statistiques de production en temps réel du parc éolien en mer de Saint-Nazaire, le premier de ce genre en France. Le graphique, créé par un ingénieur passionné à partir de données officielles, permet de saisir les intenses variations de puissance de l’éolien à l’échelle locale.
Alors que l’éolien français vient de battre un nouveau record, comment distinguer les performances de la filière terrestre de celle déployée en mer ? En France, un seul parc éolien offshore est actuellement en service. Il s’agit du parc de Saint-Nazaire, inauguré fin novembre 2022 par EDF Renouvelables, son opérateur. Très attendues, ses données de production détaillées ont été discrètement publiées sur la plateforme de transparence de l’Entso-e, l’association des gestionnaires de réseaux de transport d’électricité européens.
Des données brutes repérées par l’œil avisé d’experts échangeant sur le réseau social Twitter. L’un d’eux, baptisé « Hokkos » les a intégrées à son propre outil de visualisation « Energygraph », plutôt facile à utiliser et accessible à tous. Les données de production ont été rendues publiques pour la première fois le 24 février 2023, selon Hokkos, qui se décrit comme un « ingénieur en informatique passionné par tous les outils utiles à la décarbonation et les données la permettant peut-être ».
→ Consulter les statistiques de production en temps réel du parc éolien en mer de Saint-Nazaire.


Les courbes de puissance du parc éolien de Saint-Nazaire que l’on peut observer sur l’outil « Energygraph » développé par Hokkos.
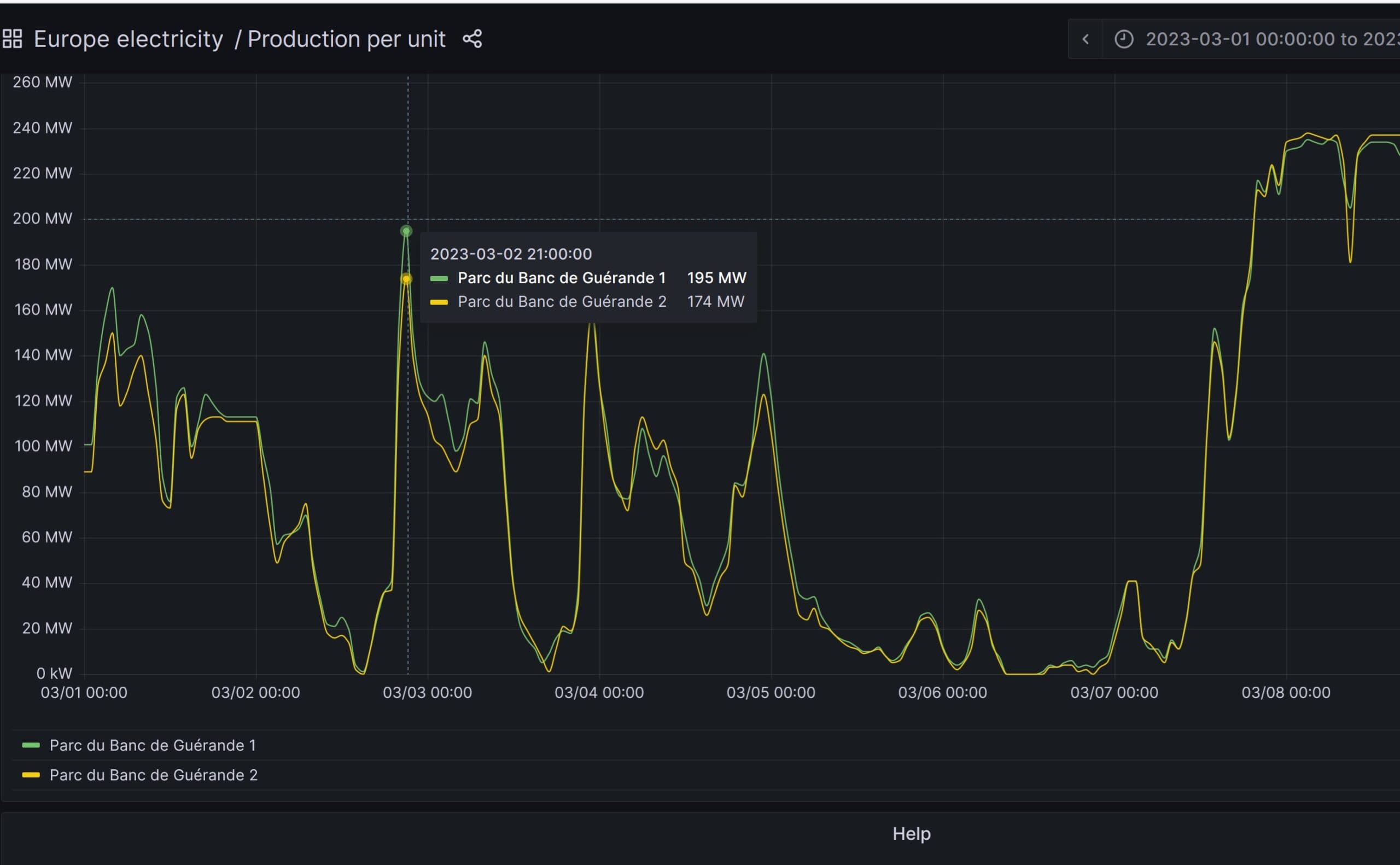
À lire aussiVoici la production phénoménale du premier parc éolien en mer de FranceGrâce à son tableau de bord, il est donc possible d’observer la courbe de puissance du parc éolien de Saint-Nazaire au pas horaire depuis le 10 janvier 2023. Le parc, d’une puissance totale de 480 MW pour 80 turbines, est techniquement séparé en 2 fermes de 240 MW. Le graphique présente ainsi 2 courbes à peu près similaires, prenant la forme de vertigineuses montagnes russes.
Sur les 10 premiers jours du mars 2023 par exemple, la puissance a varié de… 0 MW (le 6 mars entre 9 h et 14 h, production nulle) à 473 MW (le 8 mars à 3 h du matin, soit 98,5 % de facteur de charge à cet instant). Rien de bien étonnant toutefois, la production des éoliennes suit logiquement les fluctuations de vitesses du vent.
À lire aussiÉolien en mer : la carte des parcs et projets en FranceSi l’éolien est « variable » à l’échelle d’un pays comme la France, c’est-à-dire qu’il n’est jamais totalement à l’arrêt, il est véritablement intermittent à l’échelle locale. Pour des raisons principalement météorologiques et plus rarement techniques, un parc éolien peut être totalement arrêté. Un intense yo-yo qui illustre l’importance de diversifier l’emplacement des turbines et de développer des solutions de stockage de grande ampleur.
Dans l’hexagone, les parcs éoliens sont encore très concentrés dans quelques régions : plus de 42 % de la puissance installée nationale est implantée dans les Hauts-de-France (4,9 GW) et Grand-Est (3,9 GW), quand la région Provence-Alpes-Côte-d’Azur n’en possède même pas 0,5 % (97 MW). Le développement de l’éolien en mer posé, mais surtout flottant devrait permettre de réduire ces inégalités.
Si l’existence ou non du foisonnement éolien fait polémique, diversifier les zones d’implantation permet naturellement d’exploiter des gisements de vents soumis à différents régimes. Ainsi, un parc éolien flottant installé dans le golfe du Lion (Méditerranée) peut tout à fait fonctionner à plein régime pendant qu’un parc éolien posé dans la Manche est à l’arrêt complet.
À lire aussiPourquoi les fondations d’éoliennes flottantes sont-elles gigantesques ?La suite de votre contenu après cette annonce
Notre Newsletter
Ne ratez plus les dernières actualités énergetiques
S'inscrire gratuitement
Annonce partenaire
Annonce partenaire
Annonce partenaire
Annonce partenaire

Le solaire pilotable est désormais compétitif
Solaire3 janvier 2026

Actualité1 janvier 2026
Annonce partenaire